Software Engineering Insights release notes
These release notes describe recent changes to Harness Software Engineering Insights.
Last updated: March 25, 2026
- Progressive deployment: Harness deploys changes to Harness SaaS clusters on a progressive basis. This means that the features described in these release notes may not be immediately available in your cluster. To identify the cluster that hosts your account, go to your Account Overview page in Harness. In the new UI, go to Account Settings, Account Details, General, Account Details, and then Platform Service Versions.
- Security advisories: Harness publishes security advisories for every release. Go to the Harness Trust Center to request access to the security advisories.
- More release notes: Go to Harness Release Notes to explore all Harness release notes, including module, delegate, Self-Managed Enterprise Edition, and FirstGen release notes.
March 2026
[New Feature] ServiceNow Integration is in beta
2026-03-25
SEI 2.0 now includes a ServiceNow integration in beta, allowing teams to connect ServiceNow and ingest incident and change management data. This integration enables teams to select Incident Management as a data source and define which incident and change request statuses are used in DORA metric calculations on the DORA tab in an Efficiency Profile.

After selecting a ServiceNow integration on the Integrations tab in Team Settings, you can refine how ServiceNow data is mapped to Deployment Frequency, Change Failure Rate, and Mean Time to Restore (MTTR) by creating filter sets on the Incident Management tab. Each metric supports drilldowns into individual ServiceNow change requests and incidents on the Efficiency Insights dashboard, providing visibility into the underlying records.

To request access to the ServiceNow integration beta experience, contact Harness Support.
Related documentation
February 2026
[New Feature] Select multiple SCM integrations in Team Settings
2026-02-13
SEI 2.0 now supports selecting multiple source code management (SCM) integrations per team on the Integrations tab in Team Settings. This enables more accurate insights and metrics across all repositories your team contributes to.

When multiple SCM integrations are configured, a single developer may have several identities. To ensure contributions from all repositories are correctly attributed, the Developers tab displays all linked developer identifiers per SCM integration.

You can specify all the repositories your team develops in, select the destination branches used to measure delivery metrics, and exclude non-deployment changes using labels or custom filters (for example, chore or documentation) on the Source Code Management tab. This ensures Lead Time for Change and Deployment Frequency reflect only production-relevant work.

Correct configuration of repositories, branches, and deployment-related criteria on the Source Code Management tab is required to ensure SEI 2.0 calculates accurate Efficiency and Productivity metrics across all SCM integrations.
This feature provides a comprehensive view of team activity across multiple repositories and SCMs, improving attribution accuracy and reducing noise in insights.
Related documentation
January 2026
[New Feature] AI Summaries and Recommendations is in beta
2026-01-30
AI Insights now includes AI-generated summaries and recommendations, providing prescriptive interpretations of AI adoption, productivity, and code quality metrics in the AI Insights dashboard.

When you navigate to the AI Insights tab on the Insights page, SEI 2.0 generates a contextual AI summary for the selected time range and granularity. This section integrates trends across AI assistant adoption, productivity metrics, and code rework metrics to highlight what changed, why it matters, and where to take action.
The AI Summary section adapts as you navigate through teams in the Org Tree:
- At the organization level, AI summaries surface portfolio-wide trends such adoption shifts, acceptance rate gaps between AI assistants, changes in PR velocity and cycle time, and elevated code rework signals. Recommendations focus on strategic actions like standardizing tool usage, reallocating licenses, and addressing bottlenecks in code review workflows.
- At the team level, summaries become more strategic, highlighting engineering managers, team-specific adoption patterns, velocity changes, and code review constraints. Recommendations emphasize next steps to help improve throughput, quality, and tool effectiveness.

To request access, contact Harness Support.
Related documentation
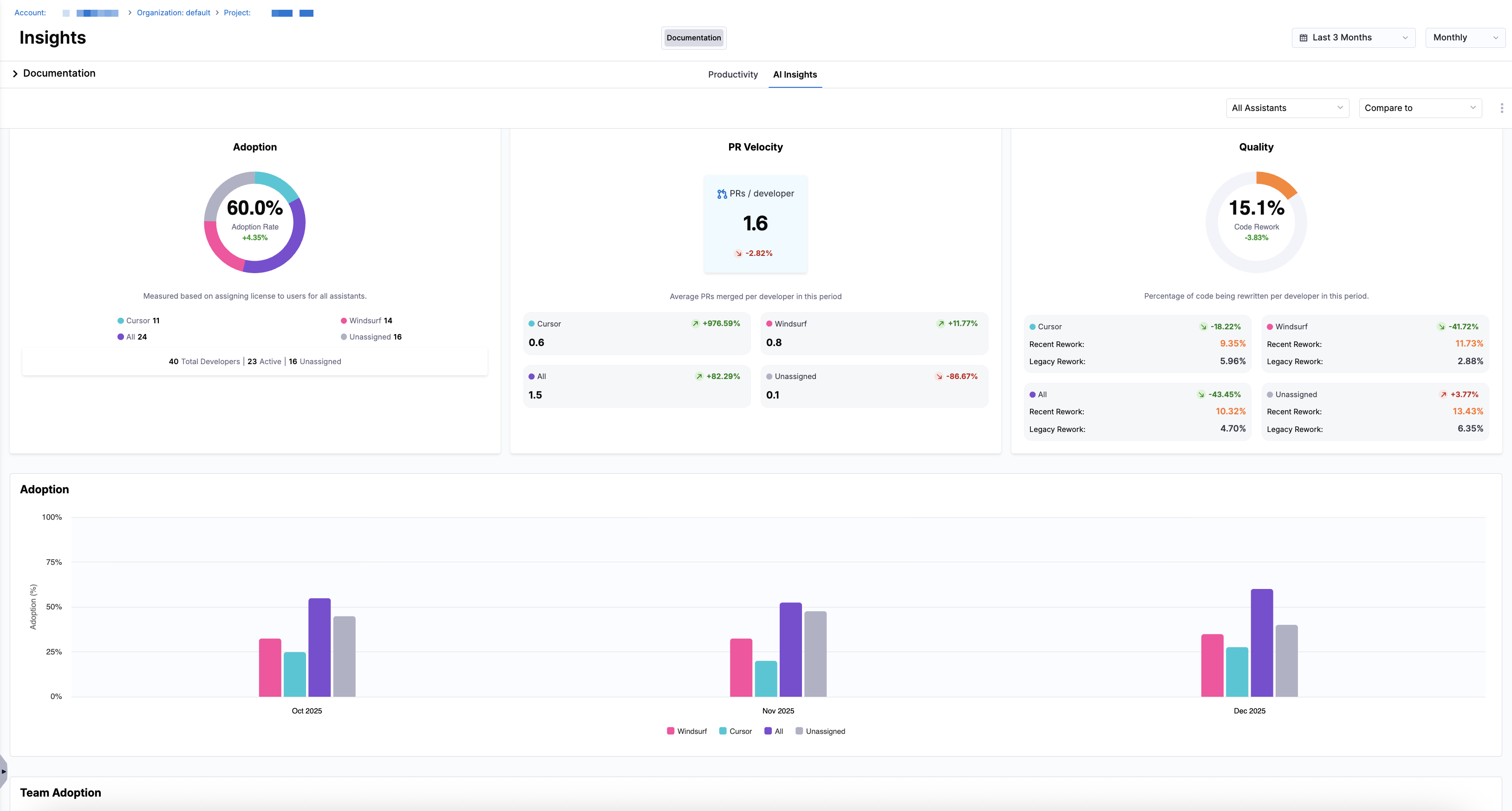
[New Feature] AI Insights is in beta
2026-01-30
AI Insights is in beta for SEI 2.0, enabling teams to measure AI assistant adoption and correlate AI usage to productivity and code quality metrics. The AI Insights dashboard supports Cursor and Windsurf integrations and helps organizations understand how AI-assisted development impacts overall pull request velocity and code rework.

You can access adoption and performance metrics at the organization level, or click into an individual team in the Org Tree to focus the dashboard at the team level.
With AI Insights, teams can:
- Track AI assistant adoption over time and across teams
- Compare adoption trends to Productivity metrics such as PR Velocity Per Developer and PR Cycle Time
- Measure code quality and maintainability using Code Rework metrics such as Recent Rework and Legacy Rework to understand how AI usage affects code stability
- Drill into individual developer metrics to identify usage patterns, productivity gains, and quality tradeoffs across assistants

Set up the Cursor and Windsurf integrations and configure a Productivity profile in SEI 2.0. To request access to the AI Insights beta experience, contact Harness Support.
Related documentation
[New Feature] Security Insights is in beta
2026-01-30
Security Insights is in beta for SEI 2.0, introducing vulnerability and code quality analytics alongside existing DORA, Productivity, and Business Alignment metrics. Security Insights is powered by the ArmorCode integration, which ingests Application Security Posture Management (ASPM) data from your security toolchain into Harness SEI, and provides visibility into open vulnerabilities.
Once ArmorCode is connected, you can configure how security data is attributed across your organization and teams. Use the Integrations tab in Team Settings to select which security integrations apply to each team, and define filter sets on the Security tab in Team Settings to scope ASPM data to teams.

You can analyze security performance across your organization using the Security Insights dashboard on the Security tab of the Insights page. The dashboard supports two levels of drilldowns:
- An organization-level view that displays aggregated security metrics (such as total open vulnerabilities) at the top level of the Org Tree.
- A team-level view that you access by selecting a team in the Org Tree. In this view, the Vulnerabilities Drilldown section shows vulnerability details scoped to that team.

These insights help teams monitor overall security posture, prioritize remediation efforts, and evaluate remediation efficiency across teams and assets. To request access to the Security Insights beta experience, contact Harness Support.
Related documentation
December 2025
[New Feature] Metric-level Developer Filtering in Team Settings
2025-12-26
Harness SEI now supports metric-level developer filtering, giving teams explicit control over which insights should honor developer filters at the team level. By default, developer filters are applied to Productivity and Lead Time for Changes.

You can apply developer filters to Business Alignment and Mean Time to Restore metrics for a team under Advanced Settings on the Developers tab in Team Settings. This is useful when contributors such as engineering managers or shared developers work across multiple teams but should only impact specific metrics.
You can apply developer-level filtering to the following metrics:
- Productivity
- Business Alignment
- Lead Time for Changes
- Mean Time to Restore
Only metrics that are enabled in your selected SEI profiles appear in Advanced Settings. When a metric is selected, only work attributed to the developers included in the team based on developer filters and identity mappings is used in that metric’s calculation. Metrics that are not selected continue to use their default attribution behavior.
Accurate developer identity mapping is required for developer filters to work correctly. Ensure each developer has the appropriate SCM usernames and Issue Management account IDs configured.
This feature improves attribution accuracy for cross-team contributors, reduces noise in insights, and gives teams greater flexibility in how developer activity is reflected across SEI dashboards.
Related documentation
[New Enhancement] Maturity Model for DORA Metrics
2025-12-23
You can now define and customize maturity thresholds for DORA metrics in SEI 2.0. Organization-wide maturity levels are defined when creating or editing an Efficiency Profile, and maturity thresholds are configured by level on the DORA tab in an Efficiency Profile.

For Lead Time for Changes (LTTC), you can define maturity ranges at the global level and override these thresholds at the individual workflow stage level using the Maturity Settings tabs.

In addition, maturity thresholds for Deployment Frequency, Change Failure Rate, and Mean Time to Restore (MTTR) can be configured directly within their respective sections on the DORA tab in an Efficiency Profile.

This enhancement provides more granular control over how delivery performance is classified and reported across your organization.
Related documentation
[New Feature] Shared Developers is now available
2025-12-16
Shared Developers is now available in SEI 2.0, offering clearer controls for managing developers who contribute across multiple teams but are not part of a team's inherited Org Tree membership. Shared Developers provide a more flexible way of maintaining developer records, whether they were added automatically through the API/CSV file upload or manually using the UI.
You can add shared developers on the Developers tab in Team Settings, and include contributors such as engineering managers or individual contributors who regularly work across teams without modifying Org Tree membership. This streamlines team setup, improves identity management, and ensures accurate attribution for efficiency and productivity metrics.
The Developer Records table displays shared developers and distinguish those inherited from the Org Tree (Shared: No) from developers that were manually added to a team (Shared: Yes). The table also includes each developer's source, whether they were discovered through API/CSV ingestion or added through the UI.

You can search for developers by name or email, filter the list by the Shared status or developers that have Developer Identities or are missing them, and include additional data columns such as Added By and Last Updated in the developer records table.
Shared Developers help teams accurately represent cross-team contributors, maintain clean developer identity mappings, and ensure efficiency and productivity metrics reflect how work is actually delivered.
Related documentation
[New Feature] Code Rework is in beta
2025-12-05
Code Rework is in beta for SEI 2.0, providing developer-level visibility into refactoring activity and how much effort is spent rewriting or replacing existing code instead of introducing new code.
With Code Rework, you can configure how recent and legacy code is classified in a Productivity Profile, including the time window for recent code (set as 30 days, by default). This lets you analyze where rework is coming from and who is introducing it.

Use the Productivity dashboard on the Insights page to explore developer contributions to code rework, including:
- % Legacy Rework
- % Recent Rework
- % Total Rework
- Lines Added, Deleted, Modified, and Total Lines

Code Rework provides two levels of drilldown: a high-level view showing aggregated metrics per team, and a per-developer view that lets you analyze detailed metrics and the split between recent and legacy rework.
These insights help teams understand refactoring effort, identify sources of rework, and improve code quality and development efficiency. To request access to the Code Rework beta experience, contact Harness Support.
Related documentation
[New Feature] Sprint Insights is in beta
2025-12-05
Sprint Insights is in beta for SEI 2.0, introducing sprint-based delivery analytics alongside existing DORA metrics.
With Sprint Insights, you can configure DORA and sprint metrics in an Efficiency Profile. Sprint configuration includes how sprint work is measured, which sprint metrics are enabled, delivery performance analysis, and sprint boundary grace periods.

Use the Sprint Metrics dashboard on the Efficiency tab in the Insights page to analyze performance per sprint, including:
- Sprint start and end dates
- Committed vs. delivered work
- Added scope and delivered creep
- Delivery percentages across committed, creep, and total work

Sprint Insights provide two levels of drilldown: a high-level sprint view showing aggregated metrics like Sprint Commit, Delivered Commit, Sprint Creep, and delivery percentages, and a sprint-specific view that lets you explore individual work items contributing to the sprint outcomes.
Work item drilldowns can be filtered by status, delivery, category, and estimation changes, allowing teams to see which committed or added items were delivered or missed. Additionally, the dashboard supports assignee-based analysis to evaluate workload distribution and individual contributions within each sprint.
These insights help teams evaluate planning effectiveness, delivery consistency, and team predictability across the development lifecycle. To request access to the Sprint Insights beta experience, contact Harness Support.
Related documentation
October 2025
[New Enhancement] Harness RBAC support in SEI 2.0
2025-10-15
You can now manage SEI 2.0 permissions directly through Harness Role-Based Access Control (RBAC). This enhancement enables consistent, centralized access management across Harness product modules.
With Harness RBAC in SEI 2.0:
- You can assign SEI Admin roles at the account level for central configuration of integrations, profiles, and data definitions.
- You can grant SEI Team Manager roles at the project level to allow local management of team hierarchies, developer records, and metrics targets.
- You can provide SEI Viewer roles to stakeholders who need read-only visibility into project insights and KPIs.
These changes reduce the need for manual group creation and make it easier to apply consistent, least-privilege access control in SEI 2.0.
Related documentation
[New Feature] Automatch Developer Identities in SEI 2.0
2025-10-03
Harness SEI supports automated user identity matching across supported SEI integrations based on email-driven logic. Previously, customers had to manually update the identities for each of the integrations.
Auto Identity Discovery now simplifies the onboarding process significantly and ensures consistent identity data across integrations, helping accelerate the generation of accurate insights across all developers in your organization.

This feature is valuable for organizations that want to:
- Automatically align user identities across multiple integrations
- Reduce manual mapping and onboarding effort
Related documentation
September 2025
[New Feature] Trendlines across Efficiency and Productivity Insights in SEI 2.0
2025-09-15
SEI 2.0 now includes trendlines across Efficiency and Productivity Insights, making it easier to understand how key metrics change over time.

Trendlines help teams look beyond point-in-time values to focus on directional performance and answer questions like:
- Are delivery and productivity metrics improving or regressing?
- Are recent changes producing sustained impact or short-term noise?
- How do trends compare across teams, metrics, and time ranges?
When Show trendline is enabled in a dashboard, trendlines are overlaid across all applicable widgets in the Efficiency and Productivity dashboards on the Insights page. Trendlines use the Ordinary Least Squares (OLS) regression method to identify overall patterns and direction in the selected time range.
Related documentation
August 2025
[New Feature] Activity Logs in SEI 2.0
2025-08-29
SEI 2.0 includes Activity Logs to provide compliance coverage across critical operations.

Audit logging is supported for the following objects, ensuring full CRUD tracking and historical visibility for key changes:
- Org Trees
- Teams
- Developers
- Efficiency Profiles
- Productivity Profiles
- Business Alignment Profiles
Activity Logs provide admins and auditors a transparent view of who made changes, when they occurred, and what was modified, helping teams maintain compliance while managing their engineering insights at scale.
Related documentation
[New Enhancement] Multiple Org Trees, multi-level hierarchies, and data filters in SEI 2.0
2025-08-28
SEI 2.0 provides additional flexibility in modeling your engineering organization:
- Multiple Org Trees: Create and manage multiple Org Trees per account to represent different business units, geographies, or alternative organizational views.
- Multi-Level Hierarchies: Go beyond manager-reportee relationships by grouping developers across attributes such as
Email,Role,Site, andTeam. - Data Filters: Apply filters with
ANDlogic to include or exclude specific roles, teams, or locations within your Org Tree.

These enhancements make it easier to align insights with the way your organization actually operates, supporting more accurate reporting and cross-team analysis.
Related documentation
July 2025
[New Feature] SEI 2.0 is GA
2025-07-31
SEI 2.0 introduces a re-imagined engineering insights experience with near real-time access to efficiency, productivity, and business alignment metrics. Built on a modern, high-performance architecture, SEI 2.0 features enable automated developer and organization management, decentralized team administration, and data drill-down options to help organizations scale with ease.
For customers using SEI 1.0, there is no in-place migration. SEI 2.0 must be set up separately in the same account, and Account Admins can roll it out to teams at their own pace.
Related documentation
May 2025
[New Feature] Export SEI 2.0 dashboards and widgets
2025-05-29
You can now export insights from the SEI 2.0 platform in both PDF and CSV formats.

This feature makes it easier to share key performance metrics across teams and stakeholders, supporting better decision-making and performance tracking.
Related documentation
April 2025
Version 202504.2
Early access features
- You can now configure your GitHub integration to filter data using GitHub Organizations and GitHub Teams making it easier to align your SEI insights with your org structure.
- This filtering is available only during initial setup and post-configuration setup experience of the GitHub integration.
- The feature is currently in BETA and requires the SEI_GITHUB_REPO_SELECTION_ENABLED & SEI_GITHUB_REPO_SELECTION_ENABLED feature flag. To request early access, please contact Harness Support.
Fixed issues
- Fixed a bug that was preventing correct sorting in drilldown views across sprint tracking widgets. (SEI-10607)
- We resolved an issue where clicking into a ticket from a PR details view would sometimes lead to an empty screen. The correct ticket/work-item data will now appear as expected. (SEI-11418)
- Fixed the issue where data in the Jira Releases widget was displayed incorrectly due to local timezone variations. All data is now consistently shown in UTC. (SEI-11603)
Version 202504.1
New features & enhancements
- Introduced a new “Load More” experience for SEI Dashboards containing more than four widgets. This enhancement improves performance by deferring widget data loading until the user chooses to view more. (SEI-11071)
- Improved behavior for precalculation-based widgets. When switching between a pre-calculated interval and a custom interval, the system now intelligently detects the change and switches between pre-calculated and live data as needed, ensuring accurate data display. (SEI-11106)
Fixed issues
- Fixed an issue that caused inconsistencies in the data displayed between the Issue/Work-item Details page and Sprint Metrics widgets. Data is now aligned across both views. (SEI-11343)
March 2025
Version 202503.2.1
Hotfixes
- Resolved an issue where the SCM PRs, SCM Rework, and SCM Coding Days reports were not respecting collection-level filters. The applied filters will now correctly reflect in the report outputs. (SEI-11160) (ZD-81229)
- Added support for OAuth-based authentication across all SEI integrations for accounts using a Vanity URL. (SEI-11227)
Version 202503.2
Early access features
- Added support for ETA and ETA Status columns in both the Hygiene and Overview widgets within Epic Insights. This feature is currently in BETA and requires the SEI_EPIC_REPORT feature flag. To enable it, please contact Harness Support.
New features & enhancements
- The Bitbucket integration has been upgraded to leverage SEI’s advanced pre-flight check framework, improving validation accuracy and offering clearer, actionable user experience during integration setup. (SEI-10809)
Fixed issues
- Fixed an issue where the Issue/Work-item Details page failed to load across various widgets for users assigned the SEI Viewer role binding. (ZD-80008) (SEI-10806)
- Resolved a bug in the SonarQube integration filter where the Starts with condition was not functioning correctly. (SEI-10935)
Version 202503.1.1
Fixed issues
- Resolved an issue in the Sprint Metrics Trend Report where charts became cluttered when displaying more than 50 data points. We now optimize the number of x-axis labels rendered, improving both readability and widget performance. (SEI-10887)
- Fixed a bug in the Jira Backlog Trend Report where the first month's bar was missing from the bar chart when selecting time ranges like Last Month, Last 3 Months, Last Quarter, or Last 2 Quarters. (SEI-10818)
Version 202503.1
Early access features
This feature is currently in BETA and requires the SEI_EPIC_REPORT feature flag. To enable it, please contact Harness Support
- Epic Insights now supports filtering by Project, Health, Assignee, and Status, enabling more precise views into epic-level data. (SEI-10638)
- The Epic Hygiene widget now highlights: (SEI-10710)
- Epics missing acceptance criteria
- Epics with short descriptions (under 10 characters)
New features & enhancements
- We’ve optimized how SEI ingests data from GitHub. Now, we skip repositories with no recent activity (in the last 60 days), which helps reduce unnecessary noise and improves system performance. (SEI-10596)
Fixed issues
- Fixed an issue where lead time metrics were being inflated due to incorrect mapping between Jira tickets and associated commits. (SEI-10415)
- Resolved an issue that prevented GitHub App-based authentication from working as expected.(SEI-10764)
- Fixed a bug that caused Bitbucket integration setup to fail when using OAuth-based authentication. (SEI-10821)
February 2025
Version 202502.2.1
Early access features
- You can now define the start date of an epic or initiative — indicating when the work item or issue was prioritized and work began — directly within the widget settings for the Epic Overview and Epic Hygiene widgets. This feature is currently in BETA and requires the SEI_EPIC_REPORT feature flag. To enable it, please contact Harness Support. (SEI-10636)
New features & enhancements
- We have made significant optimizations to the data processing layer for Azure DevOps. These enhancements accelerate data ingestion and ensure quicker visibility of data in the widgets. (SEI-10029)
Fixed issues
- Resolved an issue where pagination was not functioning correctly on the Collections page. (SEI-10400)
Version 202502.2
Early access features
This release does not include any early access features.
New features & enhancements
-
We have improved the ingestion logic for the Bitbucket & GitHub integrations. The ingestion logic now excludes merge commits to prevent duplicate data from affecting metric calculations. (SEI-10071) (10070)
-
Added support for selecting a GitHub Organization when creating a new GitHub integration. This reduces the scope of ingestion, making it easier to select repositories for metric tracking.
-
We have enhanced the alerting framework to send in-product notifications when ingestion failures occur due to expired access tokens or an offline satellite. (SEI-10172)
-
We have improved the logic to determine when a ticket is marked as delivered while calculating the sprint metrics. (SEI-10250) (SEI-10391) (ZD-77182) (ZD-77936) (ZD-78754)
- If a ticket is marked done after the sprint starts, it is considered delivered.
- If the ticket is marked done but later got reopened, it will no longer be marked as delivered.
- This logic is now applied to metrics such as Delivered tickets and Delivered points.
-
The default ingestion frequency for Harness CI/CD integration has been updated from 1 hour to 6 hours. (SEI-10353)
Fixed issues
-
Fixed an issue where editing root collection settings was not working as expected. (SEI-10431)
-
Resolved a data processing issue that caused SCM widgets to display incorrect data for some accounts. (SEI-10368)
Version 202502.1.1
Early access features
- We have added support for fetching data from read replicas in the ServiceNow integration. This feature is behind the feature flag SEI_SERVICE_NOW_ADVANCE_CONFIGURATION_FIELD. Contact Harness Support to enable it for your account.
New features & enhancements
This release does not include any new features & enhancements.
Fixed issues
- Fixed an issue where ticket details were not displayed in the Developer overview scorecard within Trellis widgets. (SEI-10269) (ZD-77492)
Version 202502.1
Deprecated features
Support for Workflow profiles configured using only Jira stages (i.e., only Jira statuses) has been deprecated in the Lead Time by Stage widget.
Early access features
This release does not include any early access features.
New features & enhancements
-
We have improved the pre-flight checks for integrations. The framework now validates whether the provided token has the necessary permissions for all required organizations and their respective repositories. (SEI-9953)
-
We have improved the error messaging for generating the AI productivity insights reports for better clarity and troubleshooting. (SEI-10405)
Fixed issues
- Resolved an issue where column alignments in the Contributors records page were incorrect. (SEI-10257)
- Fixed an issue where the Open report functionality in widgets was not working as expected. (SEI-10413) (ZD-78271)
January 2025
Version 202501.2
Early access features
- We have improved the DORA correlation engine to check and compare the work item/issue creation date with the commit or PR creation date for correlation in the lead time widgets. This feature is still in BETA and is enabled for a limited number of customers. If you'd like to use this enhancement, please contact Harness Support. (SEI-9289)
- We have added support for selecting the repositories to be ingested into the system before creating the GitHub integration. This feature is in BETA and requires the SEI_GITHUB_REPO_SELECTION_ENABLED feature flag. Please contact Harness Support to enable this for your account. (SEI-9621)
New features and enhancements
This release does not include any new features.
Fixed issues
- Fixed a bug in the Collection definition settings where the boolean contributor attributes were not functioning correctly. (SEI-9570)
- Resolved an issue in the Trellis scores widget where the impact factor definition was not working as expected, causing data discrepancies. (SEI-9976) (ZD-75749)
- Resolved the issue where users were not being redirected to the default insight, as defined in the collection settings. (SEI-9981) (SEI-10173) (ZD-76881)
Version 202501.1
Generally available
The new integrations landing page with categorized sections is now generally available.
Early access features
This release does not include any early access features.
New features and enhancements
- We have improved the user experience for configuring the GitLab integration. (SEI-8766)
- To connect with GitLab Cloud, you can either use the Direct Cloud Connection (easy to set up) or the Ingestion Satellite (high security) to host data in your environment.
- To connect with GitLab Self-Managed Edition, you must use the Ingestion Satellite to set up the integration.
- We have improved the Azure DevOps integration by adding pre-flight checks, which validate the API key and its associated permissions before the integration is created. (SEI-9247)
Fixed issues
- Fixed the issue where OAuth-based authentication and re-authentication were not working for the Azure DevOps integration. (SEI-9978)
December 2024
Version 202412.2
Early access features
- We have improved the integrations landing page by introducing categorized sections, simplifying navigation and making it easier for users to quickly discover and configure the integrations. (SEI-9804)
New features and enhancements
- We have implemented improved logic for calculating key sprint metrics. The updates includes the following:
- Delivered scope creep points: This metric captures the total story points from all completed creep tickets within the sprint, giving you better visibility into scope changes.
- Delivered story creep points: This represents the sum of story points from completed tickets where estimates were increased during the sprint.
- Velocity points: The velocity metric now is calculated as the sum of committed points done, delivered scope creep points, and delivered story creep points. Note that this feature is behind a feature flag. Please contact Harness Support to have it enabled for your account.
- Added performance improvements to the Collection settings page, significantly reducing loading time (SEI-9647)
- Redesigned the Azure DevOps integration interface to display separate tiles for Azure Boards, Azure Pipelines, and Azure Repos. This helps identifying the service easily while maintaining unified configuration capabilities. (SEI-9795)
Fixed issues
- The GitLab integration now ignores merge commits while ingesting data to prevent duplicate contributions (SEI-9385) (ZD-73141)
- Fixed the issue where incorrect insight was loading when selected from the Manage Insights view (SEI-9855)
- Fixed the bug in the Trellis Score report drill down where Time spent column incorrectly included resolution state time (SEI-9733) (ZD-74405) (ZD-75651)
Version 202412.1
Early access features
This release does not include any early access features.
New features and enhancements
- Added support for configuring the Azure DevOps, Harness CI/CD & GitLab integrations using multiple personal access tokens / API Keys for multiple service accounts. This helps prevent rate-limiting issues when ingesting large volumes of data (SEI-9225)
- We’ve enhanced the GitLab integration’s ingestion logic to exclude file content from system storage while accurately calculating the lines of code metric. (SEI-9379)
- We have improved the error messaging across integration failures to clearly convey the underlying causes of ingestion issues. This update will help in better understanding how and why ingestion failed, making it easier to troubleshoot and resolve the failures. (SEI-9511)
Fixed issues
- Fixed the issue in the DORA widgets that caused duplicate data to appear for the same contributor. (SEI-9642) (ZD-74061)
November 2024
Version 202411.2
Generally Available
The new experience for configuring the GitHub Actions integration and GitLab integration is now Generally Available! Find the step-by-step instructions for configuring the integration in the documentation below:
Early access features
- We have added support for using ServiceNow queries for both incidents and change requests to filter data to be ingested into the system while configuring the integration. For more information, go to SEI ServiceNow integration. This feature is currently in BETA and requires the SEI_SERVICE_NOW_ADVANCE_CONFIGURATION_FIELD feature flag. Please contact Harness Support to enable this feature. (SEI-9174)

New features and enhancements
- Added support for branch selection using regular expressions when configuring the Merge Time stage in the DORA profile settings. (SEI-9359) (ZD-72925)
- Improved the Harness Code & Harness CI/CD integration to automatically fetch and populate Account ID, Organization and Project Name for the current account. These details can be customized as needed. (SEI-9510)
- We have introduced sorting functionality for the Author, Committer, Lines Added, and Total Lines columns in the drill-down view of the SCM Rework widget. (SEI-9539)
Fixed issues
- We have updated the collection definition settings by removing the partial match filter for Status, Triggered By, and Pipeline. These filters now support conditions for Equals and Not Equals, providing more precise filtering options. (SEI-1608)
- Fixed the issue that caused incorrect data to display for Hops and Bounce metrics across multiple widgets. (SEI-8930)
- Resolved an issue where the Pull Request Activity widget failed to display data based on the selected intervals. (SEI-9116)
Documentation and content
- Troubleshooting guide for the Ingestion Satellite
- Diagnostics: Monitor & troubleshoot issues in the system
Version 202411.1
Early access features
This release does not include any early access features.
New features and enhancements
- Improved the user experience when connecting with Bitbucket Data Center. Users now have the choice of:
- Direct Public Connection using the username and PAT token. This requires you to allow incoming connections from from Harness. For more information check, Allowlist Harness Platform IPs
- Satellite Connection for on-prem instances. (SEI-9240)
Fixed issues
- The issue of duplicated work items appearing in the SEI system across different Azure DevOps organizations has been resolved. (SEI-8885) (ZD-70797)
- Fixed the bug that caused the Configuration Item to display no values when adding a filter using the ServiceNow integration (SEI-9295) (ZD-72519)
- The issue causing reauthentication failures in the Azure DevOps integration has been resolved. (SEI-9327)
Documentation and content
The Harness Software Engineering Insights playlist is now available on YouTube.
October 2024
Version 202410.2
Early access features
This release does not include any early access features.
New features and enhancements
- The Sonarqube and TestRail integration is now upgraded to the new integration framework. The integrations now support reauthentication allowing you to easily reconnect if your access token expires. This update makes configuring these integrations easier and more reliable (SEI-8926) (SEI-8927)
- The drilldown view in the DORA widgets has been improved to show the duration column data in minutes instead of seconds. (SEI-30)
- The GitHub Actions integration now supports configuring multiple personal access tokens. This helps resolve rate-limiting issues when ingesting large datasets. (SEI-9172)
Fixed issues
- Fixed a bug that previously resulted in the incorrect display of the repository count ingested into the system for the GitHub integration (SEI-8748)
- The issue with selecting columns in the open report view while using the Harness CI/CD integration has now been resolved (SEI-1950)
- Resolved an issue in the SCM Committers widget where clicking on a Contributor did not redirect to the Developer Scorecard (SEI-9021) (ZD-71647)
Version 202410.1
Early access features
This release does not include any early access features.
New features and enhancements
- The BitBucket integration now supports reauthentication, enabling you to reconnect to the BitBucket application if OAuth fails or the access token expires. (SEI-7957)
- The calculation method for measuring the time spent on a status in the Issue Time Across Stages report and Lead Time by Time Spent in Stages report has been improved. Now, the report accurately tracks the duration by calculating the time between when a ticket first enters a specific status and when it exits that status. This ensures a more accurate measurement of how long an issue or work item remains in each stage. (SEI-8667) (SEI-8803)
- The Jenkins integration is now upgraded to the new integration framework. This improves the overall user experience for configuring the Jenkins integration. (SEI-8750)
- Fixed a bug in the Jira integration configuration where selecting the timezone field resulted in multiple values being selected. (SEI-8748)
Fixed issues
- Fixed the bug where when selecting the timezone field in the Jira integration configuration multiple values were getting selected. (SEI-8748)
September 2024
Version 202409.2
In this release we have added adoption and scalability features like improvements to the SEI integrations framework to enhance the self-service onboarding.
Early access features
This release does not include any early access features.
New features and enhancements
-
Added support for the
allow_unsafe_sslmetadata flag in the satellite configuration for the SonarQube integration, allowing users to bypass SSL verification for custom certificates authorized by the SonarQube server. (SEI-8309) -
We have improved the user experience for configuring the CircleCI integration and DroneCI integration focused on simplifying and streamlining the user journey. This includes support for authentication across both Cloud and On-prem setups, as well as reauthentication for expired access tokens. (SEI-8515)
-
Added support to display the collection name and selected Insight time range in PDFs exported from an Insight (SEI-8646)
Fixed issues
-
Resolved a bug where PRs from the Harness Code repository were not getting displayed in the Trellis contributor profile. (SEI-8038)
-
Fixed the issue causing the application window to freeze when configuring stages in the Workflow profile settings. (SEI-8347)
-
Fixed the issue where widget configuration wasn’t updating to the Default Business Alignment profile when a previously selected BA profile was deleted. (SEI-8539)
Version 202409.1
This release introduces several exciting updates, including the General Availability of Business Alignment on the Harness platform and enhancements across various integrations. We've also made key improvements to navigation and onboarding experiences within the SEI module, ensuring a more streamlined user journey. Additionally, important deprecations have been announced as part of our platform evolution.
Check out the release notes below for complete details and refer to the documentation for more information.
Generally Available
We're excited to announce that Business Alignment is now Generally Available on the Harness platform. For more information, please refer to our documentation on:
Deprecation Notice
As part of our platform evolution, the following resources are being deprecated on Harness SEI:
- Investment profile
- Effort Investment by Engineer report
- Effort Investment Single Stat report
- Effort Investment Trend report
- Effort Alignment report
Important Note
We have deprecated the support for Investment Profile categories in the Trellis Profile configuration. For questions or assistance with these change, please contact Harness Support.
Early access features
-
We have improved the navigation experience in the Harness SEI module to simplify your workflow and help you manage resources more effectively. (SEI-7679)
Key enhancements include:- Focused views per project
- Easier navigation between Account and Project level scopes
- Comprehensive All projects view in the account scope.
- This feature is currently in BETA and requires the SEI_SIMPLIFIED_NAV feature flag. Please contact Harness Support to enable this feature.
-
We have enhanced the user experience for configuring the GitHub Actions integration across both Cloud and On-prem setups. This update includes reauthentication functionality for scenarios where the access token has expired. This feature is currently in BETA and requires the SEI_GITHUB_ACTIONS_NEW_ONBOARDING_FLOW_ENABLED feature flag. Please contact Harness Support to enable this feature. (SEI-7671)
New features and enhancements
-
Improved the correlation between versions and issues in the Jira platform. Now, renaming a version maintains the linkage between the version and its associated issues. (SEI-7986)
-
Added support for configuring filters using the Found in Build and Integration Build custom fields in Azure Boards. (SEI-7992) (ZD-68580)
-
We have improved the onboarding experience in the SEI module by introducing automated help documentation panels in the UI. This improves explainability and supports self-service onboarding within the product. (SEI-8134)
-
We have improved the user experience for configuring the Harness Code integration and Harness NG integration focused on simplifying and streamlining the user journey. This includes support for authentication across both Cloud and On-prem setups, as well as reauthentication for expired access tokens. (SEI-7671)
-
Added support for mapping custom fields of the types
decimal,integer, andfloatto story points in Azure Boards. (SEI-8415) (ZD-68500)
Fixed issues
-
Resolved a bug in the Sprints Metric Trend report where tickets completed on the last day of the sprint were incorrectly categorized as being outside the sprint. (SEI-7794)
-
Fixed an issue that caused data for some sprints to be missing from Sprint Metric reports. (SEI-8065) (ZD-68918)
-
Fixed the bug that resulted in missing pipeline data for the HarnessNG integration. (SEI-8221)
-
Fixed an issue where the Insight export option was not functioning properly. (SEI-8225)
-
Resolved an issue in the workflow settings where the Custom CI/CD integration was incorrectly labeled as Jenkins integration. Now in the workflow profile settings, the Jenkins CI label has been renamed to Custom CI/CD and the info icon next to the integration option clarifies that Jenkins is part of the Other CI/CD tools category. (SEI-8273) (ZD-69428)
-
Fixed a bug where integrations configured using the Ingestion Satellite were failing. (SEI-8305) (ZD-69585) (ZD-69491)
Version 202408.2.2
Hotfixes
-
Added support for configuring stage parameters as filters in DORA workflow profile settings for Deployment Frequency and Change Failure Rate metrics when using the Harness NG integration. (SEI-7791)
-
Fixed the bug in the HarnessNG integration where historical data for the pipeline executions were missing from the platform. (SEI-8221)
Version 202408.2.1
Hotfixes
-
We have improved the calculation for the sprint metrics across all SEI reports. Sprints with no planned, delivered, or spillover Jira tickets will no longer contribute to the overall sprint metric calculations. (SEI-7186) (ZD-65265)
-
Fixed the bug where reauthenticating an existing GitHub Cloud App integration would incorrectly create a new integration. (SEI-8224)
August 2024
Version 202408.2
This release brings several new features and enhancements, including the ability to map custom fields to story points in Azure DevOps, an improved user experience for configuring GitLab integrations, and a better user experience for the management of Contributor records.
Early access features
- We have improved the user experience for configuring the GitLab integration focused on simplifying and streamlining the user journey. This includes support for authentication using Personal Access Tokens (PAT) and OAuth for GitLab Cloud, and PAT-based authentication for GitLab On-Prem setups. This feature is currently in BETA and requires the
SEI_GITLAB_NEW_ONBOARDING_FLOW_ENABLEDfeature flag. Please contact Harness Support to enable this feature. (SEI-7671)
New features and enhancements
-
Added support for mapping custom fields to story points within the Azure DevOps integration configuration. This allows you to measure metrics using story points based on the specific custom fields. (SEI-7651)
-
Improved the user experience for managing Contributor records. The system now automatically switches to the latest version upon uploading new Contributor data. (SEI-8073)
Fixed issues
-
Resolved an issue where the search functionality was not working in the Trellis profile configuration for development stages. (SEI-6569)
-
Fixed a bug that caused the application window to freeze when uploading contributor data in an incorrect CSV format. (SEI-7681)
-
Fixed a bug on the SCM PR details page where incorrect information was displayed for the user who merged the PR. (SEI-7745)
-
Fixed an issue where the option to clone a workflow profile was not functioning correctly. (SEI-7850)
Version 202408.1.1
Hotfixes
-
The Harness SEI Jenkins plugin now support Jenkins Configuration as Code (JCasC). This allows administrators to define the plugin’s configurations as YAML in code and use CI/CD processes to deploy the configuration. (SEI-7028)
-
The Bitbucket Cloud integration now supports multiple Personal Access Token (PAT) based authentication. This will help you resolve rate limiting issues while fetching data from Bitbucket Cloud. (SEI-7696)
Version 202408.1
This release introduces enhanced SEI Diagnostics for monitoring SCM integration statuses, Custom fields support in the Business Alignment report, and many more. Watch the release demo to see the key changes in action.
New Docs: SEI Diagnostics, SEI API Guide, Subscriptions and Licenses
Generally Available
The new experience for the Azure Devops integration is now Generally Available! Find the step-by-step instructions for configuring the integration on the Azure Devops integration topic.
Early access features
-
You can now add filters using custom fields from Azure Devops and Jira in the Business Alignment report. This feature is currently in BETA and requires the
SEI_NEW_BA_COMBINED_WIDGETfeature flag. Please contact Harness Support to enable this feature. (SEI-7622) -
You can now use the Configuration Item field from ServiceNow as a filter across the application. This feature is currently in BETA and requires the
SEI_SERVICE_NOWfeature flag. Please contact Harness Support to enable this feature. (SEI-7827)
New features and enhancements
-
In the SEI Diagnostics added support for monitoring integration statuses across the SCM integrations. To learn more, go to SEI Diagnostics. (SEI-7749)
-
In the SCM Rework report, clicking on the commit message now redirects you to the corresponding SCM commit, making it easier to validate data across the SCM tool and SEI. (SEI-7840)
Fixed issues
-
Fixed the bug for the Harness SEI Jenkins Plugin that caused the integration to return errors due to the BlueOcean dependency. (SEI-7025)
-
Resolved the issue that caused a few of the single stat reports to display no values. (SEI-7772)
Version 202407.2.2
Hotfixes
-
Added support for configuring the Bitbucket Cloud integration using multiple usernames and passwords. (SEI-7491)
-
Resolved the issue where PR links in the drilldown view for SCM reports were redirecting incorrectly. (SEI-7804)
-
You can now use the Configuration Item field from ServiceNow as a filter across the application. (SEI-782
Version 202407.2.1
Hotfixes
-
Added support for using both the Contains filter and the Exclude toggle option together in Sprint reports. (SEI-6349)
-
Resolved the issue where the quick link was broken for Azure Board tickets in the drill down. (SEI-7490)
-
Fixed the bug that caused the sorting functionality in the drill-down view to not work properly for the Lead Time column. (SEI-7490)
July 2024
Version 202407.2
This release includes several new enhancements such as the improved SEI Diagnostics for faster Jira and SEI data validation, a simplified contributor data management experience, and various other enhancements. Watch the release demo to see the key changes in action.
Early access features
-
We now support using GitHub Topics as filters in Collection definitions for the GitHub integration. This filtering option is only available at the Collection level. This feature is currently in BETA and requires the
SEI_ENABLE_TOPICS_SUPPORT_FOR_GITHUBfeature flag. Please contact Harness Support to enable this feature (SEI-6863) (ZD-61715) -
In the Business Alignment report, users can now switch between profiles configured with different Issue Management Systems directly in the report settings. This feature is currently in
BETAand requires theSEI_NEW_BA_COMBINED_WIDGETfeature flag. Please contact Harness Support to enable this feature. (SEI-7501)
New features and enhancements
-
We've significantly improved the user experience for uploading and updating contributor data. (SEI-7414) (SEI-7365) (ZD-66033)
- Added a confirmation step before starting the upload.
- Added a progress bar to track the upload status.
- Other contributor actions will now be temporarily disabled during the update to prevent conflicts.
- The contributor data will now switch to the newer version automatically if all users are uploaded successfully.
-
Activity Logs can now track Collection activities in detail. This allows users to view records of when Collections are created or modified. (SEI-4238)
-
The ability to add Additional Done Statuses is now available in the report settings for all sprint metric reports when using Azure DevOps integration. (SEI-7489)
-
We've significantly improved the Integration Status page in SEI Diagnostics with the following updates. (SEI-7364)
- Added more granular filtering options and sorting capabilities for the integrations list.
- Implemented a search feature to quickly find specific integration information.
- Improved the view for the Jira integration to provide more detailed insights on Jira tickets across sprints and projects.
- The Run Spot Check feature now allows you to search for specific Jira ticket keys and retrieve detailed information for cross-platform validation.
Note that the Integration Status page update is currently available only for the Jira integration.
Fixed issues
-
Fixed the bug in the
satellite.ymlfile for the GitLab integration. Now the access token is added correctly instead of the stringapikey. (SEI-6518) -
Jira ticket links now work correctly in SEI report drilldowns when using the Jira Connect App. (SEI-7414)
-
Fixed a bug that was displaying
nullfor GitHub users in all SCM reports. (SEI-7248) -
Resolved an issue where some Azure pipeline stages were not being ingested into the system (SEI-7361) (ZD-65982)
-
Fixed the issue that caused inconsistency across the data displayed in the Trellis Score report and the Trellis Scorecard. (SEI-7592)
Version 202407.1
Welcome to the first release of July 2024, and in this release we bring you features like the ability to select your Issue Management system while configuring a new Business alignment profile, improved RBAC capabilities, UI support for deleting integrations, and more. Watch the release demo to see the key changes in action.
We have added new and improved API documentation for the SEI services now available at apidocs.harness.io - Check it out here.
Over the coming weeks, we will be moving away from the current static API documentation and referring to the new site (apidocs.harness.io). As always let us know any feedback you might have.
- Blogs: Announcing the ServiceNow integration for Harness SEI, Engineering Metrics That Matter to Your Bottom Line
- New Docs: Delete an integration, Configure a DORA profile using the ServiceNow integration, SEI API Reference Overview
Early access features
-
Users can now select Jira or Azure DevOps as the issue management platform when configuring a Business Alignment profile. The custom fields for configuring filters will dynamically change based on the selected platform. This feature is currently in BETA and requires the
SEI_NEW_BA_COMBINED_WIDGETfeature flag. Please contact Harness Support to enable this feature.(SEI-7234) -
We have now added support for configuring filters using custom fields that are specific to change requests or incidents in the collection definition and profile settings for the ServiceNow integration. When configuring the filters, the custom fields available will dynamically change based on the selected ticket type. This feature is currently in BETA and requires the
SEI_SERVICE_NOWfeature flag. Please contact Harness Support to enable this feature.(SEI-7301) -
The ServiceNow integration is now available for on-prem accounts. You can use the ingestion satellite to configure the integration. Find the step-by-step instructions on the ServiceNow integration document.
-
A new instruction page has been added, with a step-by-step guide on setting up Azure DevOps integration using OAuth in the updated integration flow for Azure DevOps. This feature is currently in BETA and requires the
SEI_IS_AZURE_NEW_ONB_ENABLEDfeature flag. Contact Harness Support to enable it. (SEI-7471)
New features and enhancements
-
Added support for deleting existing configured integrations from the UI. For more information, see Delete an integration. (SEI-6257)
-
The label Number of Tickets has been updated to Number of Applicable Tickets in the Issue Resolution Time report. Note that tickets with zero resolution time are not included in this report. (SEI-6642)
-
In the SCM PRs report the label that sets the criteria for measuring comment density is now called PR Comment Density in the report settings. (SEI-7317)
-
The new PR details page is now available for all the SCM PR related reports. (SEI-7340)
-
The PR details page now has a new column Pipeline Name that displays the associated CI/CD pipeline or workflow name if any. (SEI-7449)
Fixed issues
- Fixed the bug that caused committers data to be displayed in the reviewers column in some cases in the drill down. (SEI-6785)
June 2024
Version 202406.2
In our continued effort to improve the user experience, this release introduces new features that simplify self-service onboarding and improve overall adoption rates. Watch the release demo to see the key changes in action.
- New Docs and Tutorials: New Interactive Guides now complement our Step-by-step instructions in the documentation. These guides let you follow the user journey directly in the product while referencing the documentation. Try this out here: SEI ServiceNow integration.
Early access features
- We've introduced a new onboarding experience for the Azure DevOps integration, with Personal Access Token (PAT) authentication alongside the existing OAuth-based method. For step-by-step setup instructions, please refer to the SEI Azure DevOps integration guide. This feature is currently in BETA and requires the
<SEI_IS_AZURE_NEW_ONB_ENABLED>Feature Flag. Contact Harness Support to enable it. (SEI-6221) (ZD-62211)

- Added support for configuring filters using ServiceNow fields in the reports and the collection definition. To learn more, go to ServiceNow integration. This integration is in BETA and requires the
<SEI_SERVICE_NOW>entitlement. Contact Harness Support to enable it. (SEI-7169)
New features and enhancements
-
We have added a new PR details view as part of SCM Diagnostics. This helps you view a granular level breakdown of the PR activity including event history, commits, cycle time breakdown, code changes, CI pipelines, and PR information such as source branch and author. You can access this feature in the SCM PR Lead Time by Stage report, SCM PR Lead Time by Trend report, and the Issues report (via the issue details page). (SEI-6734)
-
In the Individual Raw Stats report the column name for
PRshas been renamed toPRs Mergedfor better clarity of the metric value displayed. (SEI-7177)
Fixed issues
-
Fixed an issue where Sprint Metric Single Stat reports failed to update data when switching between Collections. (SEI-7250)
-
Resolved an issue in the Business Alignment report where the Pie Chart displayed data outside the selected time period. (SEI-7233)
Version 202406.1
New features and enhancements
-
The column names in the Raw Stats report is now updated to include
(avg)for improved clarity regarding the displayed metric as the report shows the average values for different metrics that make up the Trellis Scores for each collection. (SEI-2665) -
The calculation for the Median Lead Time metric has been updated. Rather than calculating the median using averaged lead times, it now takes into account the total lead time for each individual ticket and then calculates the median value across all tickets. (SEI-6883)
-
In the Lead Time widgets, the stages that are configured to be excluded in the widget will no longer impact the overall Lead Time metric calculation. (SEI-6923)
-
The SEI Diagnostics tab now provides support for monitoring and configuring alerts for SCM activity related to the SEI GitHub integration. (SEI-7044)
Early access features
-
Added support to calculate alignment metrics for tickets in the In Progress status category and those that have been resolved (i.e., Done status category) within a specific duration of time. This allows you to measure the actual effort invested for the selected period. The new Status column in the drill down now shows the current status of each issue. To learn more, go to Business Alignment report use cases. (SEI-6833)
This feature is currently in BETA is accessible behind the Feature Flag<SEI_NEW_BA_COMBINED_WIDGET>and<SEI_BA_INCLUDE_UNRESOLVED_ISSUES>. Please contact Harness Support to enable this feature. -
Added support for OAuth-based authentication for the ServiceNow integration. To learn more, go to ServiceNow integration. This feature is currently in BETA is accessible behind the Feature Flag
<SEI_SERVICE_NOW>. Please contact Harness Support to enable this feature. (SEI-6847) -
The DORA Mean Time to Restore report can now be used to measure the incident recovery time of incidents from the ServiceNow platform. This feature is currently in BETA is accessible behind the Feature Flag
<SEI_SERVICE_NOW>. Please contact Harness Support to enable this feature. (SEI-6849)
Fixed issues
-
Fixed the bug in the SCM Review Collaboration report that caused the Committer to be displayed also as the PR reviewer. (SEI-6785)
-
Resolved the issue that was causing the
Starts withandContainsfilters to not function as expected for SCM repositories in the Collection definintion. (SEI-6977) -
Resolved the bug that was causing the CSV download of drilldown to omit the ticket summary and ticket count value for the Business Alignment report. (SEI-6985)
-
The issue that caused instances to not be listed properly for the Jenkins integration has been resolved. The integration page now displays a maximum of 300 Jenkins instances. (SEI-7099)
May 2024
Version 202405.2
New features and enhancements
-
We have added improvements to the Collection definition settings. (SEI-5363)
- When adding an integration filter for GitHub, Bitbucket, and Gitlab you can now use the
"Equals"or"Does not equal"operators in the filter to fetch all repositories for which data is ingested in the integration, regardless of activity in the repository. - When using
"Starts with"or"Contains"the filter will apply to all repositories ingested according to the integration configuration.
- When adding an integration filter for GitHub, Bitbucket, and Gitlab you can now use the
-
Added support for color customization in the Line Graph visualizations for Custom Table Report widgets. (SEI-6677)
Early access features
-
Added improvements to the Drilldown view in the Business Alignment report.
- In the report drilldown, the selected BA Category is now highlighted, and the ticket count will be displayed only for the selected category. (SEI-6818)
- Added support to display the list of all assignees for a given ticket under the
Assigneecolumn in the Drilldown by Tickets view.(SEI-6859)
This feature is currently inBETAis accessible behind the entitlement<SEI_NEW_BA_COMBINED_WIDGET>. Please contact Harness Support to enable this feature.
-
The DORA Lead Time for Change widget now loads faster than ever before. We have optimized the lead time calculation, significantly reducing the time required to process this metric. This feature is behind the Feature Flag
<VELOCITY_OPTIMIZE_JOINS_FOR_TENANTS>. Contact Harness Support for more information. (SEI-6830) -
The DORA Lead Time for Changes is now more accurately calculated for the Median calculation. The overall median is now computed as the median of the total lead time for individual tickets. This feature is behind the Feature Flag
<AGGREGATE_TOTAL_LEAD_TIME_TENANTS>. Contact Harness Support for more information. (SEI-6845)
Fixed issues
-
Resolved an issue where the number of tickets worked on by the assignee was incorrect in the Drilldown by Contributors view of the Business Alignment report when configured with Effort Attribution as the Current Assignee. (SEI-6723)
-
Fixed an issue where clicking
View Ticketsin the Drilldown by Contributors view of the Business Alignment report did not display any data. (SEI-6853) -
Fixed the bug where the Add Integration button was not working in the Collection Definition settings. (SEI-6926)
-
Resolved the issue that caused duplicate records to appear on the Diagnostic page when multiple integrations were configured for the same tool. (SEI-6910)
-
Fixed an issue where configuring the integration filter with both Azure DevOps and any another SCM tool in the Collection Definition settings caused SCM reports to display incorrect or missing data. (SEI-6722)
-
In the Drilldown by Contributors view, clicking the
View Ticketsoption under the Number of Tickets Worked On column will now open a new view with tickets filtered by the selected assignee. (SEI-6720) -
Resolved an issue where the extended view for the Issue Progress report displayed inaccurate data. (SEI-6870)
Version 202405.1
New features and enhancements
-
The hygiene labels in the Issue Hygiene report have been relocated to the top left corner of the Circle Chart (formerly at the top right corner)(SEI-4646)
-
Added support for the
Delivered Tickets STDEVmetric to calculate the standard deviation based on delivered tickets in a Sprint, representing the variability in a team's productivity over multiple sprints. (SEI-5303) -
The pipeline link in the drill-down for any Custom CICD integration will now redirect you to the actual URL of the corresponding pipeline execution for DORA Deployment Frequency, Change Failure Rate, and other CI/CD reports. (SEI-5614)
-
Added support for three new columns in the Issue Hygiene report drill-down for the Azure DevOps integration. (SEI-6120)
- Current Sprint: This column in the drill down will show the current sprint to which the ticket is assigned.
- Previous Sprints: This column will display the names of all previous sprints to which the ticket was assigned.
- Sprint Hops: This column will indicate how many times the ticket has been moved across sprints.
-
Added support for drill down in the Multi-Time Series report. Please note that you can add up to a maximum of 5 line charts.(SEI-6314)
-
Add support for a new
Exclude time from Status Categoryfilter in Issue Resolution Time Report. (SEI-6479) -
The Sprints Metric widgets now includes the capability to choose the calculation unit as either Story Points or Tickets. The available metrics during widget configuration will vary based on the selected calculation unit (SEI-6672).
-
In the Issue Lead Time by Stage report, when the Include the associated Pull Requests and Commits option is selected, the widget will only consider the tickets that have had their PRs merged and are associated with a commit. (SEI-6685)
-
Improved the logic for calculating the Hygiene Score in the Issue Hygiene report. The final hygiene score now is calculated as the sum of the scores for each ticket category (like no assignee, idle), where each score depends on the percentage of tickets in that category. (SEI-6688)
-
The Ticket Details page now includes support for displaying details related to the associated Pull Requests and Commits. (SEI-6715)
-
Added support for configuring the fully qualified projects as the filter when setting up the Bitbucket integration. (SEI-6735)
Early access features
- Added support for configuring new sprint metrics in the Sprint Metrics Percentage Trend report for the Azure DevOps integration. This feature is currently in BETA and is behind the Entitlement
<SHOW_ALL_METRICS>. Contact Harness Support to enable this feature. (SEI-6482) The list of all the new Sprint Metrics is provided below.
List of Supported New Sprint Metrics
Metrics allowed for both Story Point and Ticket views:
Delivered to Commit Ratio STDEVCommit Done Ratio STDEVCreep to Commit Ratio STDEV
Metrics allowed only for Story Point view:
Velocity PointsVelocity Points STDEVCreep PointCreep Done PointsCreep Missed PointsCommit PointsCommit Done PointsCommit Missed PointsMissed Points
Metrics allowed only for Ticket view:
Creep TicketsCreep Done TicketsCreep Missed TicketsCommit TicketsCommit Done TicketsCommit Missed TicketsDone TicketsMissed Tickets
-
In the DORA MTTR report drill-down, clicking on the
Incident IDwill now redirect you to the actual URL of the corresponding PagerDuty incidents page. (SEI-6603) -
Added support for automatically sending alerts via Slack notifications and Email when the Ingestion Satellite status is
UNHEALTHY. (SEI-6610) -
The release includes a new integration for the ServiceNow Platform. ServiceNow is used to set up systems that define, manage, automate and structure IT services for companies.
You can use the SEI ServiceNow integration to integrate SEI with ServiceNow Cloud and ServiceNow On-Prem accounts. To learn more, go to ServiceNow integration
This feature is currently inBETAis accessible behind the Feature Flag<SEI_SERVICE_NOW>. Please contact Harness Support to enable this feature.
Fixed issues
-
The issue causing inaccurate data to be displayed in the widgets for the resolved issues from Jira has been fixed. (SEI-6630)
-
The bug causing the tooltip data to be uncovered within the widget has been resolved. (SEI-6660)
-
The issue causing the Jira Releases report to not display any data has been resolved. (SEI-6692)
April 2024
Version 202404.1
New features and enhancements
- Added support configuring the Jira and GitHub integration to ingest data from Jira Data Center and Github Enterprise without using the Ingestion Satellite. To learn more, Contact Harness Support. (SEI-5361)
- Added performance enhancements to the DORA profile configuration for setting up filters of integrations with large volumes of data. (SEI-6220) (ZD-59940)
- The Jira integration now supports displaying Story Points as decimal values, rounded up to two decimal places across all reports and drill-downs. (SEI-6244)
- The label size in the X-axis of the bar chart has been set to 11 characters across all widgets. (SEI-6346)
- The Include only associated PR’s option under the widget settings in the Issue Lead Time by Stage report has been renamed to Include the associated Pull Requests and Commits. (SEI-6372)
- Added support for configuring the Themes filter for PagerDuty, CI/CD, and all SCM integrations. This filter can now be configured in the Collection Definition as a checkbox tree, with search functionality. When you add a Themes filter for the selected integration in the Collection Definition, the relevant widgets will only display data for the selected themes. (SEI-6056) (SEI-6054)
Early access features
-
Added support for a new filter Include CFR status for all CICD integrations under the Deployment Frequency and Change Failure Rate settings of the DORA profile. (SEI-6442)
You can now configure the DORA profile to establish a theme-based correlation between Pull Requests and Deployments. This feature is currently in BETA and is behind the Feature Flag<SEI_THEME_BASED_DORA>. Contact Harness Support to enable this feature. -
The terminology for the GitHub Enterprise integration type has been renamed to GitHub Enterprise Server. The new experience for the GitHub and Jira integration is currently in BETA and is behind the Feature Flag
<SEI_EASY_ONBOARDING_GITHUB>and<SEI_EASY_ONBOARDING_GITHUB>. Please contact Harness Support to enable this feature. (SEI-6139) -
Added the following improvements to the Issue Backlog Trend report. (SEI-6369)
- You can now configure the report to display historical data for the current issues, allowing you to analyze trends over time.
- Now you can define the settings for the current issue type using the existing filters and set preferences for tracking trends related to specific issue types using historical data filters i.e. Status & Category
- A new time interval option Daily has been added into the widget settings. Now you can choose between the Day, Week, Month and Quarter time intervals directly within the widget.
To learn more, go to Issue Backlog Trend Report. This feature is currently in BETA and is behind the Feature Flag<SEI_SHOW_HISTORICAL_FILTERS>. Contact Harness Support to enable this feature.

Fixed issues
- Fixed the bug that was causing the PAGE NOT FOUND error on the expanded view of widgets drill down page. (SEI-5926)
- The issue causing the new Business Alignment report drill down to crash for Azure DevOps integration has been resolved. (SEI-6409) (SEI-6455)
- The issue with the Drilldown displaying all deployments for the Github Actions integration due to Collection filters not working has been resolved. (SEI-6423) (ZD-60997)
March 2024
Version 202403.2.1
Hotfix
- Added support for a new column Time Spent In Stage in the Issue Time Across Stages report drill-down. This field now displays the specific amount of time spent in each stage as selected in the Bar Chart widget. (SEI-6202)
Version 202403.2
New features and enhancements
- Added support for displaying the decimal Story Points as the nearest integer value in all the reports and drill-down for the Jira integration. (SEI-5758)
- Added support for three new columns in the Issue Hygiene report drill-down. (SEI-5137) (SEI-6259)
- Current Sprint: This column in the drill down will show the current sprint to which the ticket is assigned.
- Previous Sprints: This column will display the names of all previous sprints to which the ticket was assigned.
- Sprint Hops: This column will indicate how many times the ticket has been moved across sprints.
- Added support to allow users to share an Insight with other contributors and display data for the selected time interval under the Insight settings. (SEI-6173)
- The Multi-Series Report, when configured using the Issues Report, now includes support for the Line Chart as a visualization type. (SEI-6177)
- Added support for a new Propel node List GitHub Teams to retrieve the complete list of team names within a specific organization. (SEI-6047)
- The Trend Line in the Issue Backlog Trend Report is now set to be dynamic with the selected stacks and labels in the widget. (SEI-5843)
Deprecation notice
- The option to download the Triage data using the Download button has now been deprecated. You will be impacted by this if you have enabled Triage rules under your SEI project for the Jenkins integration. Contact Harness Support for assistance.
- The option to configure the Github Actions integration using Webhook has been deprecated. (SEI-5739)
Early access features
- Improved the Diagnostic Tab with the following enhancements.
- Support for displaying Project & Sprint details has been added to the Integration Status section.
- Now, clicking on the associated Project name will open the Project details page, displaying all the Issues, Status, and their associated details.
- Clicking on the associated Sprint name will now open the Sprint details page, displaying all the Issues included as part of the selected Sprint.
- Selecting the issue key under the Sprints or Project tab will now automatically redirect you to the details page of the selected issue.
This new Diagnostics page feature is currently in BETA and is behind the Feature Flag<SEI_SHOW_DIAGNOSTIC_TILE>. Contact Harness Support to enable this feature.
- Added support to measure the incident recovery time using the DORA MTTR report for the PagerDuty integration. PagerDuty is a cloud-based incident response platform that integrates with various monitoring tools to alert the appropriate teams when an issue occurs with their systems or services. To use this functionality, ensure that you configure the DORA profile to measure the MTTR metric using the PagerDuty integration.
Find the resource below to get started with using this feature.- Configure the Pagerduty integration
- Measure incident recovery time using the DORA Mean Time to Restore report.
<SEI_MTTR_PAGERDUTY_ENABLED>. Please contact Harness Support to enable this feature.
- The SEI Rally integration is now supported for the following widgets: DORA Lead Time for Changes report & DORA MTTR report. This feature is currently in BETA is accessible behind the Feature Flag
<RALLY>. Please contact Harness Support to enable this feature.
Fixed issues
- Improved the error messaging associated with the issue where users were unable to update the contributor data by uploading a CSV file due to incorrect headers in the CSV file. (SEI-5785)
- Fixed the bug on the Issue Hops report where the Total Tickets field was displayed as zero for the Rally integration. (SEI-6279)
- The issue that caused the hygiene filters from being applied to the Issue Hygiene report has been resolved.
- The DORA Deployment Frequency and Change Failure Rate report was not displaying data correctly when configured with certain Filters such as
components,labels,fix_versions,versions, andStarts withandContainsFilter Settings under the DORA profile definition. This issue has been resolved. Note that if you have these Filters configured in your DORA settings, you will need to delete and re-configure the profile settings. (SEI-6164)
Version 202403.1.1
Hotfix
- Sprint reports and drill-down reports inaccurately included certain issues resolved outside their designated sprint time. This has been fixed to accurately display relevant issues resolved within the sprint period by considering the Issue Resolved In field for each item. Tickets falling on the Outside of Sprint category are not included in the velocity calculation, as they represent work completed before the start of the sprint. (SEI-6170)
- Added support to retrieve and display up to 999 active versions for the Contributor list. (SEI-5908)
- The repository selection dropdown was not displaying data in the Collection definition for the Bitbucket integration. This issue has been fixed. (SEI-6245)
Version 202403.1
New features and enhancements
- Added support for displaying the latest pipeline execution link for the CICD Job Count Report, CICD Pipeline Jobs Duration Trend Report, CICD Job Duration Report, CICD Pipeline Jobs Count Trend Report, CICD Pipeline Jobs Duration Report, DORA Deployment Frequency & Change Failure Rate reports.
You can now view the latest pipeline execution link as a column in the drill-down view of the reports. By clicking on the link, you will be redirected to the corresponding GitLab pipeline execution tab. Please note that this feature is only available for reports generated using a GitLab Cloud integration and will be available for newer or updated pipelines. To receive older pipeline data, please contact Harness Support. (SEI-2683) (SEI-3546) (SEI-5825) - In the Activity Logs tab we have added the support for adding
Typeas a Filter. This allows you to filter the activity logs using filters such as Action, Email, and more. (SEI-5157) (SEI-5343) - Users on the SEI Harness Platform will now have an improved navigation experience, eliminating the need to select Collection Category and Collections to access Insights.
- Now, when users create a new Project, they will be directed to a landing page where they can choose to create a new Insight.
- After logging in, users will be automatically directed to the first Collection and Insight.
- For existing logged-in users, the application will maintain their latest state and navigate them to the recently viewed Collection and Insight, ensuring a seamless continuation of their workflow. (SEI-5203) (SEI-5690)
- Improved the user experience on the Insights tab by enabling users to redirect to the Integration Configuration page when they click on the Integrations Monitoring icon. Additionally, renamed the
Last updated atfield toLast ingested atin the Integration Monitoring tab. (SEI-5342) - Added support for configuring the Deployment Frequency and Change Failure Rate using the
Issue Createdevent in the DORA profile definition. This will enable users to define the settings when utilizing any Issue Management tool as a medium to calculate Deployment Frequency or Change Failure Rate. (SEI-5422) (SEI-5931) (SEI-5933) - Activity Logs data can now be exported by clicking the Export button located in the Activity Logs tab of the SEI application. (SEI-5449)
- The default time range for all the Sprint Metric reports has been updated from 2 weeks to 30 days. (SEI-5787)
- Added the ability to display the
Custom Field Key IDfrom Azure Boards while configuring the Filters on the Report, Collection and Profile settings. Now, when configuring custom field Filters, the Custom Field Key ID associated with the field is displayed for clarity. (SEI-5799) (SEI-5800) (SEI-5801) - Added performance enhancements for the SCM metrics and reports. The following reports do not have the support for this enhancement: SCM PR Activity report, SCM PR Lead Time by Stage report, SCM PR Lead Time Trend report, Issue Hotspots report.
- The Median field in SEI all reports and metrics will now be calculated by determining the normal median using the 50th percentile.
- The Timezone field will now use UTC (Universal Time Coordinated) as the default timezone across the platform to maintain a standardized format for enhanced clarity and consistency.
Early access features
- A new Diagnostics page has been added to the application, which includes a system status section. Users can now access this page by selecting the Diagnostics tile in the Settings page. This new tab comprises of two sections: Jobs status and Satellite status, providing users with the most up-to-date health status information for both Jobs and Ingestion Satellite. (SEI-5818)
This new Diagnostics page feature is currently inBETAand is behind the Feature Flag<SHOW_DIAGNOSTIC_TILE>. Contact Harness Support to enable this feature.
Fixed issues
- There was an issue which was causing the ingestion to fail for the Jira integration. This issue has been resolved now. (SEI-5213)
- In the Activity Logs, the
Emaildata field is now case-insensitive. This means that records will show up when searched, regardless of the case used. (SEI-5872) - Copying the widget to another Insights was not functioning properly, causing the application to freeze. This issue has now been fixed. (SEI-5879) (SEI ON HARNESS)
- The bug in the Issue Hotspot Report, which caused the drilldown to not display any value when the widget was configured with
Issue Typeas a Filter, has been resolved. (SEI-5906) - The issue where Jira's priority field values were not appearing in the drill down when defined differently from P0, P1, etc., has been resolved to include various definitions of priority. (SEI-5949)
- The issue of making changes to the Collection definition and saving them not working as intended has been resolved. Now, when you save any new changes, an alert dialog will be displayed. Upon clicking on the save button, the changes will be saved successfully. (SEI-5983)
- In the Collection definition, when applying Filters, the expectation was for the Azure Repos and Bitbucket repository name to start with an uppercase letter. This issue has been fixed to ensure that the repository list no longer requires the first letter to be capitalized. This resolves the case sensitivity filter problem. (SEI-6018)
- The bug in the Collection definition that was causing a limitation on filtering repositories beyond the first 1000 has been resolved. This fix enables users to search for and select repositories from all available options when filtering the results. (SEI-6046)
- On SEI Harness Platform, the addition of notes on Insights was throwing an error. This has been resolved. (SEI-5880)
February 2024
Version 202402.2
New features and enhancements
- Added the ability to display the
Custom Field Key IDfrom Jira while configuring the Filters on the Report, Collection and Profile settings. Now, when configuring custom field Filters, theCustom Field Key IDassociated with the field is displayed for clarity. (SEI-5184) (SEI-5609) - Added support to view files based on page size selection in the Issue Hotspot report and Support Hotspot report. (SEI-5546)
- In the Sprint Reports, support has been added to include all tickets that were initially committed at the beginning of the sprint irrespective of their final status in the sprint as part of the metric calculation. (SEI-5736)
Early access features
- Improved the ingestion logic to fetch information for the Pull Request related to the Development Field in the work item in Azure Boards for the Azure DevOps integration. Please note that this feature is currently in
BETA. Contact Harness Support to enable this feature. (SEI-2265) (SEI-5064) (SEI-5065) - The release includes a new integration for the Rally Software.
Rally is a web-based platform for managing and tracking the entire application development lifecycle, including project management, release planning, iteration planning, and defect tracking. (ECOE-3)
To learn more, go to Rally integration.
This feature is currently inBETAis accessible behind the Feature Flag<RALLY>. Please contact Harness Support to enable this feature.
Fixed issues
- In the Collection definition, when applying Filters, the expectation was for the repository name to start with an uppercase letter. This issue has been fixed to ensure that the repository list no longer requires the first letter to be capitalized. This resolves the case sensitivity filter problem. (SEI-5804)
Version 202402.1.1
Hotfix
- In the Issues Report, there was an existing bug where the
Worktype Excludefilter was not allowing the addition of multiple values for a given custom field. This has been fixed and now the filter functions correctly. (SEI-5225) - Renamed the label in the Integration Monitoring tab from
FAILEDtoWARNINGfor ingestion jobs that have failed due to some reason in the past 7 days. (SEI-5415) - There was an existing issue in the Sprint Metric Single Stat reports where clicking on
commit ticketswas causing the app to crash. This has been resolved now. (SEI-5372) - Support has been added for displaying only items with an associated Pull Request in the Issue Lead Time by Stage report, DORA Lead Time, and Mean Time reports for the Jira integration. The Ticket Details page now displays a table of Associated PRs. This feature is currently supported only for Jira. (SEI-5604)(SEI-5667)
- Added the capability to ingest all types of pipeline data, including pipelines with the status
WAITING, from Azure Pipelines for the Azure DevOps integration. (SEI-5378) - Improved the ingestion logic for
commitsrelated to a Pull Request for the GitHub and GitLab integration. The maximum number of commits fetched for a pull request is now limited to 250. (SEI-5858)
Version 202402.1
New features and enhancements
- Added the support to enable the addition of stages based on Jira Status categories as a filter in the Velocity Lead Time type Workflow profile setting. As a result, all the statuses that fall under each category will belong to a particular stage. This feature can be linked to the Lead Time in Stages report and the Jira releases report. (SEI-5040) (SEI-5108)
- Improved the calculation logic for the average field across various Single Stat reports. Now the field is calculated based on the configured/selected calendar date. (SEI-5072)
- In the SCM PRs Single Stat report, we have added the support to select any time range by using the calendar component to view the PRs based on the selected metric. (SEI-5073)
- Added the support for a New Propel node that gets the data for a GitHub team (repositories and its members) from GitHub. (SEI-5136)
- In the SCM Files report we have added the ability to view the files as per the configured page size selection in the report settings. (SEI-5158)
- Added the capability for users to select only those items that have Associated Pull Requests (PRs) in the widget-level settings of the following reports - Issue Lead Time by Stage report, DORA Lead Time and DORA Mean Time report. This improvement will enable the calculation of the lead time metric for only those tickets that have associated PRs. (SEI-5424)
- Improved the UX on the Collections definition page by allowing for better visibility of the integration name. (SEI-5298)
- Improved the user experience on the Insights page. Now if a user clicks on the integration, it will redirect to its integration configuration page. The terminology for
Last Updated Atis changed toLast Ingested At. (SEI-5342)
Early access features
- Added the support for re-authentication for Jira and GitHub integrations. The new experience for the re-authentication flow for the Jira and GitHub integration is accessible behind the Feature Flag
<SHOULD_ENABLE_REAUTH>. Please contact Harness Support to enable this feature. (SEI-5188)
Fixed issues
- In the Issue Backlog Trend Report, there was a bug where the
Ticket Lifetimefield appeared the same for all tickets. This has been fixed and now the field has been replaced with theResolution Timecolumn. (SEI-1999) - There was an existing bug in the Issue Hygiene Report where removing the criteria did not update the hygiene score in the widget. This has been resolved and now the data is displayed correctly in the report. (SEI-4645)
- There was some inconsistency in the data displayed on the Sprint Metrics Trend Report when using Azure DevOps as the integration for the Issue Management Tool. This has been fixed now. (SEI-4690)
- In the Lead time by Time Spent in Stages report there was an issue where in the extended drill-down view the data was displayed incorrectly. This has been resolved now. (SEI-4753)
- In the Jira integration, there was a bug where the Custom Hygienes were displayed as blank and were only showing story points as the criteria to define the hygiene misses. This has been fixed now. (SEI-5076)
- There was a bug where integrations created using the GitHub App were not ingesting data due to repositories not being selected during the integration creation. This has been fixed and now the ingestion should start automatically as the integration is created. (SEI-5223)
- In the Issue Backlog Trend report and the SCM Issues Resolution Time Report drill-down, there was an issue where the
Ticket Lifetime (Resolution Time)column data was not visible in the downloaded CSV file. This issue has been resolved now. (SEI-5237) (SEI-5269) - There were two known issues in the Sprint Metrics Report related to how certain Jira tasks/items were being counted.
- Some Jira tasks were still appearing in the report even after they had been removed during the middle of the sprint. This happened because these tasks were included when generating metrics for the report. This has been fixed and now any tasks which are deleted mid-sprint will not appear in the Report. (SEI-5259)
- The report incorrectly identified some tasks as falling outside of their designated sprint period. This has been resolved to identify issues added in the sprint based on the
Start DateandEnd Dateof the sprint. (SEI-5406)
Version 202401.2.1
Hotfix
- In the Issues Report, there was an existing bug where the
Worktype Excludefilter was not allowing the addition of multiple values for a given custom field. This has been fixed and now the filter functions correctly. (SEI-5225) - Renamed the label terminology in the Integration Monitoring tab from
FAILEDtoWARNINGfor ingestion jobs that have failed due to some reason in the past 7 days. (SEI-5415) - There was an existing issue in the Sprint Metric Single Stat reports where clicking on commit tickets was causing the app to crash. This has been resolved now. (SEI-5372)
January 2024
Version 202401.2
New features and enhancements
- Added the support for partial match functionality to the Code Area filter at the widget-level and collection-level settings. Now, you can apply the filter and select repositories using the
Starts WithandContainsconditions. (SEI-4812) (SEI-4873) - Added exclude support for the code area filter to all widgets. (SEI-4943)
- Improved tooltip messaging for the configuration settings on the Code Area filter. (SEI-5006)
- In the Lead Time in Stages report, the filter name
'RELEASE DATE IN'has been renamed to'Jira Release Date In'(SEI-4947) (SEI-5156).
Early access features
- The release includes a new user onboarding flow for the Jira and GitHub integration, focused on simplifying and streamlining the user journey (SEI-3727). The following support has been added as part of this change:
-
Added support for configuring the Jira Cloud integration using the new Jira Connect App.
-
Added support for configuring the GitHub Cloud integration using the new GitHub App.
-
Improved the user experience for configuring the Jira integration on Cloud and Jira Data Centers.
-
Enhanced the user experience for configuring the GitHub integration on Cloud and Enterprise.
<SEI_EASY_ONBOARDING_JIRA>, and the new experience for the GitHub integration is available behind the Feature Flag<SEI_EASY_ONBOARDING_GITHUB>. Please contact Harness Support to enable this feature. -
Fixed issues
- The bug in the Trellis score by Collections report, where the scorecard hyperlink for the collection was broken, has now been fixed. (SEI-5019)
- There was an existing issue where the report was showing as not being supported when more than one Trend Report was added to the Insight. This has been resolved. Now, you can add multiple trend reports to the Insight (SEI-5128)
- In the Jira integration settings there was a bug where users were unable to save custom hygiene fields. This has been fixed now. (SEI-5152)
Version 202401.1
New features and enhancements
- Added correlation support for mapping Jenkins CI artifacts with Harness CD. Now when configuring stages for a workflow profile, selecting Jenkins as the CI provider now allows you to define Harness CD in the subsequent stage for mapping artifact data. (SEI-2848) (SEI-4623) (SEI-4624) (SEI-4625) (SEI-4626)
- Optimized the Sprint Metrics Trend Report to update the extended view and display data only when a new filter is applied. (SEI-4739) (SEI-4702) (SEI-4876)
- Added the support for configuring stages and steps as a filter for Azure DevOps pipelines in the Deployment Frequency and Change Failure Rate report settings. (SEI-4814)
- Improved the ingestion logic for the HarnessNG Integration to support data retrieval for non-container type artifact deployments. (SEI-4912)
- Enhanced the Lead Time by Time Spent in Stages report to make
ISSUE RESOLVED INa mandatory filter when the associated profile in the report settings has a Jira Release stage configured. (SEI-4668)
Fixed issues
- There was a bug associated with the Azure DevOps integration that caused incorrect redirection for commit links in the reports. This issue has been resolved now. (SEI-4768)
December 2023
Software Engineering Insights documentation is live on the Harness Developer Hub. Check back soon for module release notes.